摩托罗拉edgeX30是什么散热系统

2025-08-18 07:48:04 作者:希文

摩托罗拉edgeX30是什么散热系统?摩托罗拉edgeX30是先发骁处理器8Gen1的旗舰机,因此遭受的关心也是十分多,尤其是在CPU的功能损耗管理工作,骁龙处理器888及plus系列发烫就十分比较严重,接下来去秀小编就给大家带来了摩托罗拉edgeX30散热配置介绍,希望能帮助到大家,一起来看看吧。

摩托罗拉edgeX30是什么散热系统

moto edge X30搭载了摩托罗拉自研的多路热感智能温控系统。

专用温控传感器布置在主板的CPU,摄像头等工作状态最密集区域,用以识别热源,配合整体散热规划,能够动态控制手机的散热系统,及时将手机内的热量导出。

将moto edge X30使用中的整体温度适中维持在较低温的一个区间内,从而更有利于让新一代骁龙8的性能得到全面释放。

image.png

散热怎么样

小编测试了三款游戏,分别是《和平精英》、《王者荣耀》、《原神》。

为了观察骁龙8gen1散热的变化,使用了搭载骁龙888 Plus的iQOO 8 Pro和魅族18s Pro与之对比,先看数据。

摩托罗拉edgeX30是什么散热系统-散热怎么样

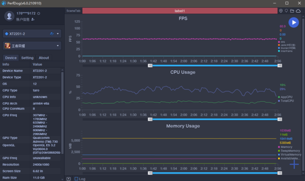
王者荣耀排位一小时,帧率稳定在满帧状态,画面流畅。

摩托罗拉edgeX30是什么散热系统-散热怎么样

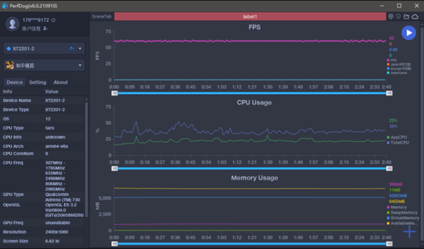
和平精英也可以稳定在60帧左右。

摩托罗拉edgeX30是什么散热系统-散热怎么样

原神是比较吃 手机性能的游戏,畅玩一小时后,曲线基本没有太大变化,依托搭载的144Hz刷新率,流畅度确实要比骁龙888系SoC更稳。

image.png

三个小时的游戏,iQOO 8 Pro和魅族18s Pro能够感受到明显的发烫,测试最高温度为45度左右,最烫的位置均在摄像头下方。

image.png

而edge X30最高温度为40度左右,由此可见,骁龙8gen1的低功耗、高性能的特性在这款手机上调教的是比较令人满意。

大家可以看看这篇文章,去秀小编给大家带来的摩托罗拉edgeX30散热配置介绍,请关注去秀手游网以获取第一时间的资讯更新信息。

免责声明:以上内容源自网络,版权归原作者所有,如有侵犯您的原创版权请告知,我们将尽快删除相关内容。

相关游戏攻略

相关游戏